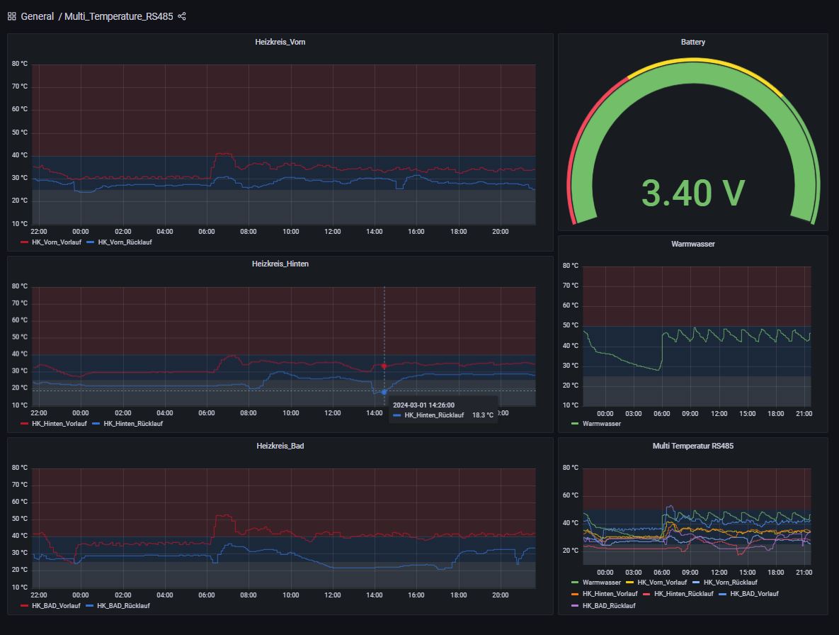
To monitor and optimize the heating, the step is to measure the flow temperature and the return temperature. Given the often poor connection quality for mobile communications from basements, choosing LoraWan is of course a good idea.

The solution consists of a Dragino RS485-BL Lorawan Modbus bridge and a set, 7 x temperature sensors (B3950 10K 1%) and an eletechsup 7CH DC 12V RS485 NTC thermistor temperature sensor Modbus Rtu module.

The cable lengths were adapted to the circumstances, so there were 2 cables a. 10 meters, 2 cables with 5 meters and the remaining cables with usually 3 meters are used. Before installation, the sensors on the Modbus module were calibrated.
